Seabird Download (Latest 2026) - FileCR

Free download Seabird 0.6.0 Latest full version - Desktop app that simplifies working with Kubernetes.

Screenshot
Screenshot
Screenshot

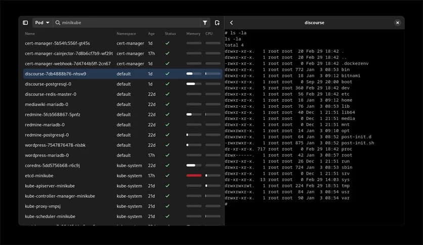
Free Download Seabird for Windows PC. It is a native Kubernetes desktop client that simplifies exploring your cluster's resources. It provides a straightforward, bloat-free user interface to visualize all common resource types.

Overview of Seabird

It is designed to make navigating your Kubernetes clusters a breeze. Whether you're a seasoned developer or just getting started with Kubernetes, this tool offers an intuitive way to manage and visualize your resources. It's free downloadable and works seamlessly across various platforms, making it a versatile addition to your toolkit.

Key Features 

  • User-Friendly Interface: It boasts a clean and straightforward user interface, ensuring quick access to and managing your Kubernetes resources. The design focuses on minimizing clutter, allowing you to find what you need without getting overwhelmed by unnecessary features.
  • Comprehensive Resource Visualization: The tool visualizes all common Kubernetes resource types. Everything is presented clearly and organized, from pods and services to deployments and replicas. This comprehensive visualization helps you understand your cluster's state at a glance.
  • Easy Installation and Setup: Installing and setting up the tool is straightforward. The application provides a seamless installation process, and once it's up and running, you can easily connect to your clusters. This user-friendly approach means less time spent on configuration and more time managing your resources.
  • Performance Optimization: It is optimized for performance, ensuring it runs smoothly even with large clusters. Its efficient design minimizes resource usage, providing a fast and responsive experience. This makes it suitable for both small-scale projects and extensive deployments.
  • Regular Updates and Support: The tool's development team is committed to regular updates and support. You can expect continuous improvements, new features, and prompt responses to any issues. Staying updated ensures you always have access to the latest functionalities and security enhancements.

System Requirements

  • Operating System: Windows 11/10/8.1/8/7
  • Processor: Minimum 1 GHz Processor (2.4 GHz recommended)
  • RAM: 2GB (4GB or more recommended)
  • Free Hard Disk Space: 200MB or more is recommended

Conclusion

Seabird is an essential tool for anyone working with Kubernetes clusters. Its user-friendly interface, cross-platform compatibility, and comprehensive resource visualization make it a top choice for developers and IT professionals. It simplifies cluster management and enhances productivity, making it a valuable addition to your Kubernetes toolkit.

Comments

Leave a comment

Your email address will not be published. Required fields are marked *